🌐 Natsuki's Tech Blog
🌙 ☀️ 🌓
Devops Docker Grafana Homeassistant Homelab Intel Linux Localai Monitoring Networking Nginx Openwrt Privacy Prometheus Raspberry Pi Reverse Proxy Self Hosting Selfhosting Voiceassistant
Running Nginx as a Reverse Proxy on Your OpenWrt Router

Running Nginx as a Reverse Proxy on Your OpenWrt Router

Why running nginx directly on your OpenWrt router is the ideal setup for homelabs. Covers nginx basics, OpenWrt integration with UCI, wildcard SSL certificates, and managing 25+ services with clean subdomains. Read full post
Jan 16, 2026 9 min read homelab networking nginx openwrt reverse-proxy self-hosting
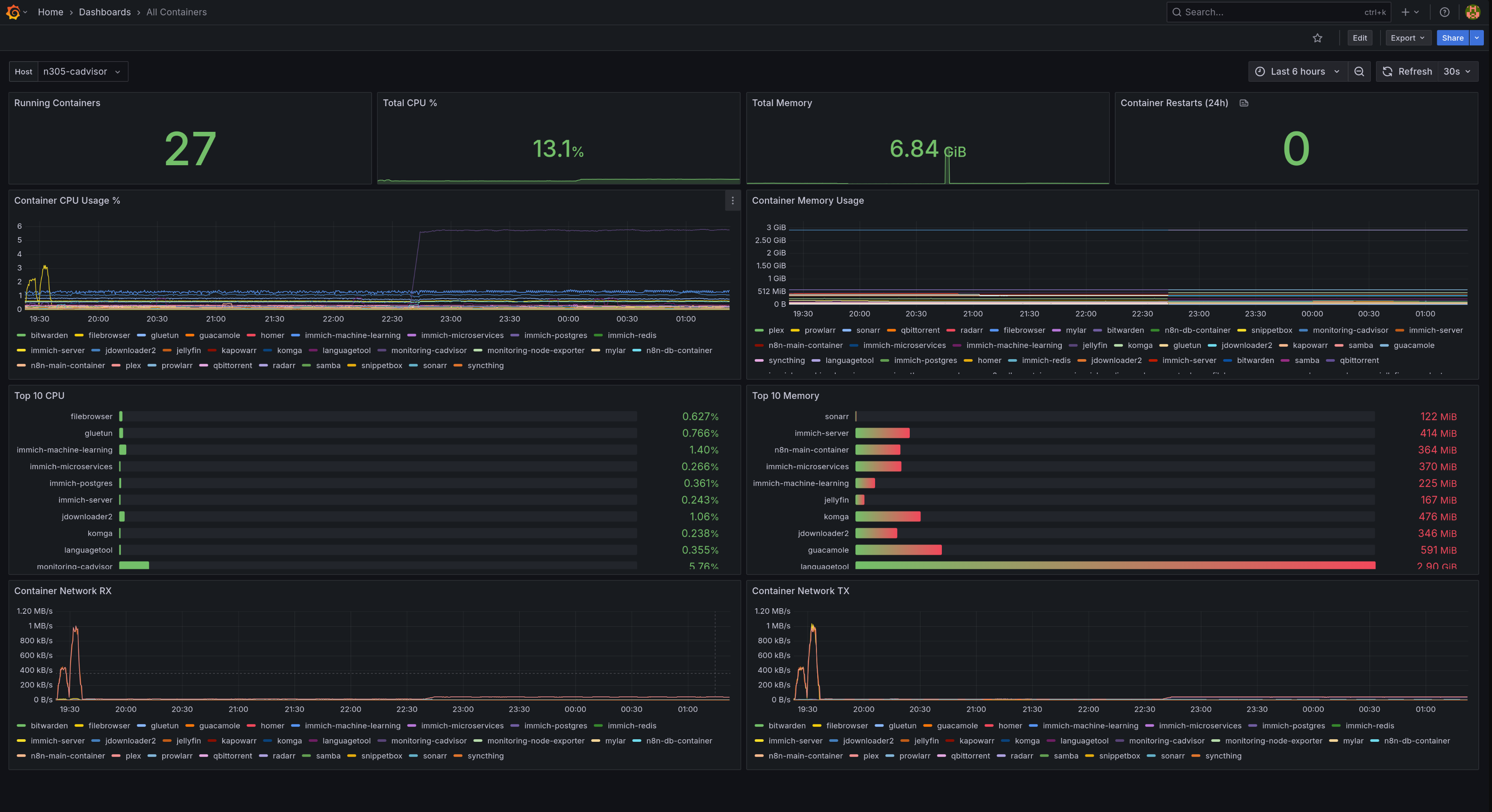
End-to-End Monitoring Explained for Homelabs: Prometheus, Grafana & Alertmanager

End-to-End Monitoring Explained for Homelabs: Prometheus, Grafana & Alertmanager

A production-grade monitoring stack for homelabs using Prometheus, Grafana, Node Exporter, and cAdvisor. Monitor 37 containers across 2 hosts with automatic email alerts, beautiful dashboards, and 30 days of metrics history. Includes real troubleshooting examples and lessons learned. Read full post
Jan 9, 2026 14 min read devops docker grafana homelab monitoring prometheus
Small But Mighty Homelab: DeskPi 12U Running 20+ Services

Small But Mighty Homelab: DeskPi 12U Running 20+ Services

You don't need a server room to run a powerful homelab. With just a few host machines — a couple of Raspberry Pis, a mini PC, and a Jetson — you can run 20+ services: media streaming, photo backup, password management, smart home automation, monitoring, and even a local AI voice assistant. All in a … Read full post
Jan 2, 2026 6 min read Docker Homelab Linux Raspberry Pi
Page 1 of 1
Dev.to GitHub LinkedIn
Back to top